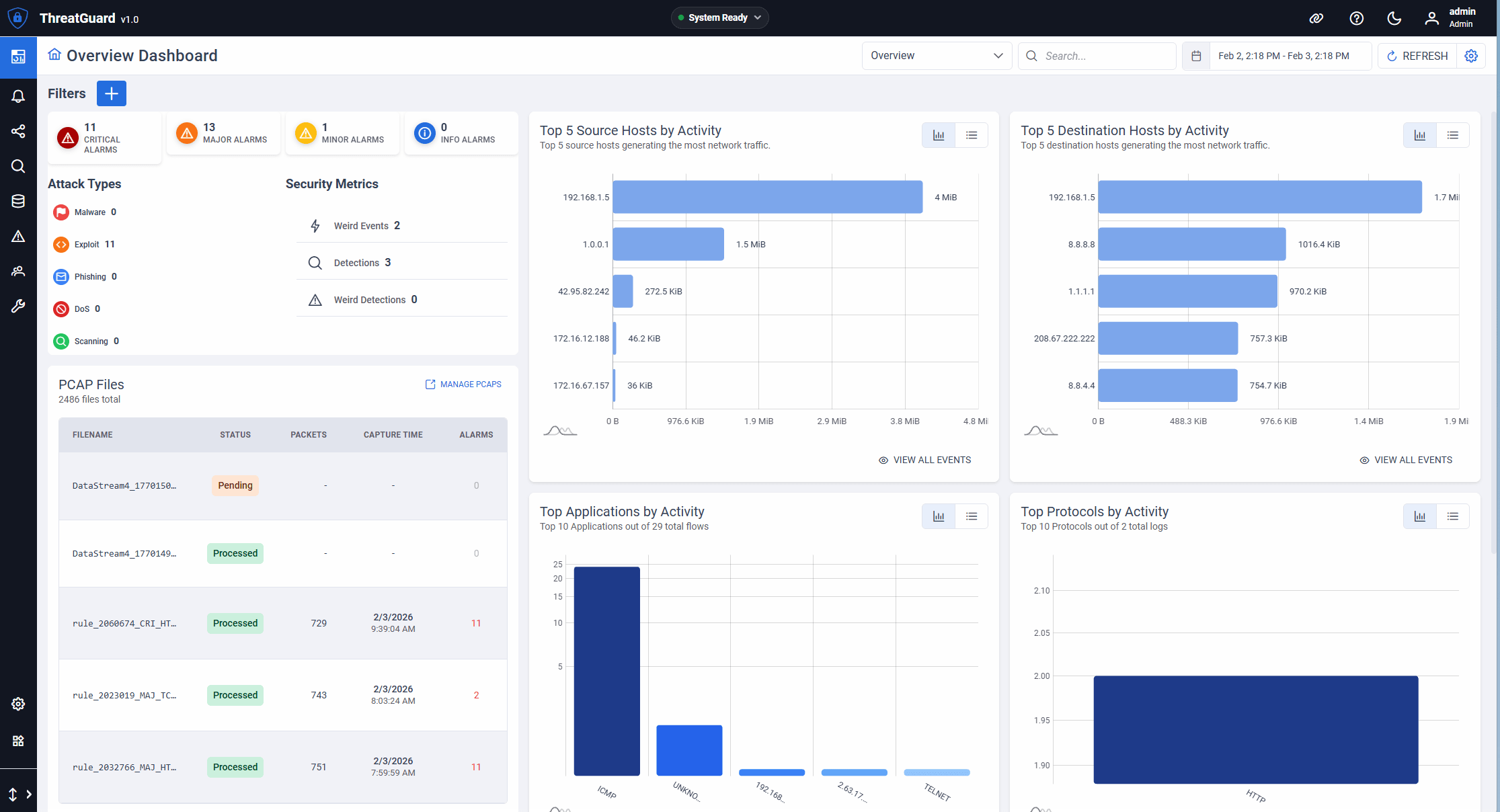
Packet Capture
Initiate targeted packet captures based on user‑selected criteria and triggers. Record live sessions for future review and manage PCAP files with upload, rotate, age‑out, and analysis workflows.
Introducing the new IntellaStore® IV Appliance with ThreatGuard, APCON's world class
See it. Store it. Understand it.
Ready to see IntellaStore IV and ThreatGuard in action?
Schedule a DemoONE COMBINED SECURITY and visibility SOLUTION FOR NETWORKS
Capture Traffic of Interest
Set precise triggers and filters to capture only what matters with the IntellaStore IV software.
Analyze with the AIp - APCON Intelligent Processor
Run ThreatGuard—or your own analysis tools—on the built‑in server.
Archive & Retain Network Traffic
Preserve sessions for investigation and compliance with flexible retention.
One‑Stop Security Device
Monitor, detect, and record—all on a single appliance.
Create live and post‑filters, define custom criteria, and arm event‑based triggers to initiate targeted packet captures. The IntellaStore IV software powers traffic filtering, routing, and optimization so only relevant data is recorded or forwarded. Generate focused PCAPs for investigations while reducing noise and tool overload.
PACKET CAPTURE AND DATA STORAGE
IntellaStore software provides advanced traffic filtering, aggregating, and optimization tools to ensure that only relevant, high-quality data reaches security and monitoring systems.
Initiate targeted packet captures based on user‑selected criteria and triggers. Record live sessions for future review and manage PCAP files with upload, rotate, age‑out, and analysis workflows.
Store suspicious or relevant traffic locally—up to 32TB—or offload to external storage via iSCSI and SFP+ ports. Preserve only the data that matters with configurable buffers and retention.
Add your own software or use ThreatGuard on the AIp - APCON Intelligent Processor for deep packet inspection, dashboards, alerts, and integrations—delivering rapid detection and visibility.
MULTIPLE TOOLS, ONE APPLICATION
ThreatGuard is APCON's powerful new cybersecurity tool, integrated in the IntellaStore IV appliance for exploring traffic patterns, detecting anomalies, and investigating incidents.
IntellaStore Mobile App
Our IntellaStore Mobile App empowers you to completely manage your IntellaStore IV appliance. Receive alerts on your device if anything goes wrong, see when traffic of interest occurs, and much more.
INTELLAVIEW
MULTI-SWITCH MANAGEMENT SOFTWARE
Need more than just a single IntellaStore IV appliance? Enterprise Switch Management offers centralized control and monitoring for all your APCON network switches. Simplify configuration, enhance security, and ensure optimal performance across your infrastructure.
Ready to see IntellaStore IV and ThreatGuard in action?
Schedule a DemoTECHNICAL SPECIFICATIONS
Intel Xeon D series; 12 processing cores
Up to 256GB; 64GB max RAM per slot x 4 slots
DDR4-3200 UDIMM, ECC, ULP
Up to 32 TB; 8 storage slots x 4 TB
24 total ports
- 8 QSFP 28 ports (supporting 40G/100G)
- 16 SFP+ ports (supporting 1G/10G/25G)
4 SFP+ ports (supporting 1G/10G) Capable of iSCSI for additional storage.
2 USB 3.0 ports and 1 Display port
ThreatGuard security software is installed on the AIp - APCON Intelligent Processor side of the IntellaStore® IV appliance
IntellaStore software is installed on the switch side of the IntellaStore® IV appliance
